apr_
home/portfolio/Production-Grade k3s Homelab
Homelab From Scratch · Part 1 of 3

April 14, 2026 · 14 min read · Infrastructure / Homelab

Building a Production-Grade k3s Homelab

From bare metal Proxmox to GitOps-deployed workloads in a weekend

How I built a 4-node k3s cluster on Proxmox, wired up Argo CD for GitOps, and exposed it to the internet via Cloudflare Tunnel — without opening a single firewall port.

TL;DR

Proxmox hosts 4 k3s VMs plus a Windows workstation, Home Assistant, and an Ubuntu dev server. Argo CD syncs from GitHub. Cloudflare Tunnel replaces a public IP. MetalLB handles internal load balancing. The whole thing auto-deploys on git push.

Most homelab guides stop at 'get Kubernetes running.' This one doesn't. I wanted something that behaved like a real production cluster: GitOps-driven deploys, proper observability, TLS everywhere, and no open ports on my router. I also wanted to understand every layer — from the hypervisor to the running pods. Here's how I built it.

Why build this

A big part of my career has been in tech support and solutions engineering. Understanding every moving part — and being able to reproduce production situations on demand — is how I grow. A homelab makes that possible. It's a place to experiment with new technology, validate ideas before they reach production, and stay sharp on infrastructure patterns that otherwise only show up in incident postmortems.

Starting point

I followed ehlesp/smallab-k8s-pve-guide pretty much to the letter for the initial Proxmox + k3s setup. The guide has since been overhauled but is still an excellent reference if you're starting from zero.

The hardware

Everything runs on a single Proxmox node I bought used. Proxmox handles the hypervisor layer — VMs get CPU and memory slices, and the Windows workstation VM gets full hardware passthrough for a native experience.

BoardAsus ROG Z790 Hero
CPUIntel i9-12900KS
RAM96 GB DDR5
GPUNVIDIA RTX 4080 SUPER (passed through to Windows VM)
StorageSamsung 990 Pro 2TB NVMe (passed through to Windows VM)
HypervisorProxmox VE
k3s versionv1.34.1+k3s1
k3s nodes4 VMs — 1 server, 3 agents (4 vCPU · 16 GB RAM each)
CNIFlannel (host-gw backend)

VM layout

The Proxmox host runs seven VMs. Four form the k3s cluster; the other three serve as a workstation, a home-automation hub, and a Linux dev environment.

  • k3sserver01 — control-plane node. Runs the k3s API server, etcd, and scheduler.
  • k3sagent01 / k3sagent02 / k3sagent03 — worker nodes. All workloads run here.
  • Windows 11 workstation — NVIDIA RTX 4080 SUPER, Samsung 990 Pro 2TB NVMe, keyboard, mouse, and monitors all passed through. From the outside it looks like a bare-metal PC.
  • Home Assistant OS — handles ESP32 IoT sensors, NOAA aurora alerts, and smart-home automation. Provisioned via the HAOS community script.
  • Ubuntu Server (dev) — headless. Used for Linux-native workloads and experiments. I SSH in with Warp terminal.

Dual NIC per VM

Every VM has two virtual NICs: ens18 on the home subnet (192.168.1.x) for management SSH access, and ens19 on the cluster network (10.0.0.x) for k3s inter-node traffic and Flannel's host-gw routing. The control-plane node sits at 10.0.0.1 on the cluster network and 192.168.1.10 on the home subnet. I SSH into each VM from my workstation over 192.168.1.x using Warp terminal.

Why k3s instead of full Kubernetes

k3s is Rancher's lightweight Kubernetes distribution — single binary, SQLite by default, ships with Traefik and a service load balancer built in. For a homelab it's ideal: you get a fully conformant cluster without spending half your RAM on control plane overhead.

k3s vs kubeadm

k3s bundles containerd, Flannel, CoreDNS, Traefik, and a local storage provisioner. A fresh server node is ready for workloads in under two minutes. With kubeadm you install each component separately — worth it for production, overkill for a homelab.

Provisioning the cluster

I provision VMs from a Proxmox cloud-init template. Each VM gets static IPs configured in /etc/network/interfacesens18 on the home subnet for management, ens19 on the cluster network for pod traffic. Rather than passing flags to the install script, I write a config.yaml first so the config is version-controlled and reproducible:

/etc/rancher/k3s/config.yaml (k3sserver01)
# k3sserver01
cluster-domain: "arkube.local"
tls-san:
    - "192.168.1.10"
    - "k3sserver01.aruiznet.lan"
flannel-backend: host-gw
flannel-iface: "ens19"
bind-address: "0.0.0.0"
https-listen-port: 6443
advertise-address: "10.0.0.1"
advertise-port: 6443
node-ip: "10.0.0.1"
node-external-ip: "192.168.1.10"
log: "/var/log/k3s.log"
kubelet-arg: "config=/etc/rancher/k3s/kubelet.config"
disable:
    - metrics-server
    - servicelb
protect-kernel-defaults: true
secrets-encryption: true

A few things worth calling out: servicelb is disabled because MetalLB handles load balancer IPs. metrics-server is disabled because kube-prometheus-stack already ships one. secrets-encryption: true enables envelope encryption for Kubernetes Secrets at rest. With the config in place, the install is just:

server node
curl -sfL https://get.k3s.io | sh -

# Grab the join token for agent nodes
cat /var/lib/rancher/k3s/server/node-token

Each agent node gets a matching config before running the install script:

/etc/rancher/k3s/config.yaml (k3sagent01 — adjust IPs per node)
# k3sagent01
server: "https://10.0.0.1:6443"
token: "<node-token>"
flannel-iface: "ens19"
node-ip: "10.0.0.21"
node-external-ip: "192.168.1.21"
log: "/var/log/k3s.log"
kubelet-arg: "config=/etc/rancher/k3s/kubelet.config"
protect-kernel-defaults: true
agent nodes (repeat for k3sagent01, 02, 03)
curl -sfL https://get.k3s.io | sh -s - agent

Flannel uses host-gw backend, which means it programs static routes between nodes rather than creating an overlay network. Slightly more performant for a homelab where all nodes are on the same L2 segment (10.0.0.x). After joining all three agents:

verify
kubectl get nodes
# NAME          STATUS   ROLES                  AGE   VERSION
# k3sserver01   Ready    control-plane,master   99d   v1.34.1+k3s1
# k3sagent01    Ready    <none>                 99d   v1.34.1+k3s1
# k3sagent02    Ready    <none>                 99d   v1.34.1+k3s1
# k3sagent03    Ready    <none>                 99d   v1.34.1+k3s1

Networking: MetalLB + Cloudflare Tunnel

k3s ships with a built-in load balancer called servicelb, but I disabled it in config.yaml and replaced it with MetalLB v0.14.9 for more control over IP allocation. I reserved roughly 20 IPs on my home subnet and defined them as an IPAddressPool. MetalLB announces these IPs via L2 advertisement, so any LoadBalancer-type service gets a stable home-network IP automatically. I occasionally flip a service to LoadBalancer type to test it locally before wiring it through the Cloudflare Tunnel.

MetalLB IP pool + L2 advertisement
apiVersion: metallb.io/v1beta1
kind: IPAddressPool
metadata:
  name: default
  namespace: metallb-system
spec:
  addresses:
    - 192.168.1.60-192.168.1.79   # ~20 IPs reserved on home subnet
---
apiVersion: metallb.io/v1beta1
kind: L2Advertisement
metadata:
  name: default
  namespace: metallb-system
spec:
  ipAddressPools:
    - default

MetalLB + Prometheus

The MetalLB controller exposes Prometheus metrics on port 7472 and annotates its pods with prometheus.io/scrape: 'true'. kube-prometheus-stack picks these up automatically — you get IP allocation stats and speaker health in Grafana with no extra config.

For external access, I use Cloudflare Tunnel instead of port forwarding or a static IP. The cloudflared pod dials out to Cloudflare's edge and holds a persistent encrypted connection. Traffic flows Cloudflare → tunnel → Traefik ingress → pod. My router firewall has zero inbound rules.

Why Cloudflare Tunnel is the right call

The cloudflared pod uses QUIC/UDP and HTTP/3 for the outbound connection to Cloudflare's edge — low latency, multiplexed, and encrypted end-to-end. Cloudflare handles TLS termination and DDoS protection at the edge. No dynamic DNS, no open ports, no static IP required.
cloudflared deployment (simplified)
apiVersion: apps/v1
kind: Deployment
metadata:
  name: cloudflared
  namespace: kube-system
spec:
  replicas: 2
  template:
    spec:
      containers:
        - name: cloudflared
          image: cloudflare/cloudflared:latest
          args:
            - tunnel
            - --config
            - /etc/cloudflared/config.yaml
            - run
Every request hits Cloudflare's edge first. The only connection the cluster ever opens is outbound — to Cloudflare.

GitOps with Argo CD

I started with manual kubectl apply deploys, but that gets old fast. I ported my workloads over to a private GitHub repo and installed Argo CD to watch it. Now I push to main and Argo CD reconciles the cluster automatically. No credentials on the build server, no kubectl in CI.

install Argo CD
kubectl create namespace argocd
kubectl apply -n argocd \
  -f https://raw.githubusercontent.com/argoproj/argo-cd/stable/manifests/install.yaml

Each application gets an Application CRD in the repo. Argo CD detects changes on push and syncs automatically with prune: true and selfHeal: true.

k8s/argocd-application.yaml
apiVersion: argoproj.io/v1alpha1
kind: Application
metadata:
  name: anthonypaulruiz
  namespace: argocd
spec:
  project: default
  source:
    repoURL: https://github.com/anthonypruiz/anthonypaulruiz
    targetRevision: main
    path: k8s
  destination:
    server: https://kubernetes.default.svc
    namespace: apr
  syncPolicy:
    automated:
      prune: true
      selfHeal: true

No KUBECONFIG in CI

The GitHub Actions pipeline only needs GITHUB_TOKEN — it never touches the cluster directly. It builds the Docker image, pushes it to GHCR, and commits the new image tag back to k8s/deployment.yaml. Argo CD picks up the manifest change and rolls the cluster forward.
Argo CD application tree — every workload synced from a GitHub repo. Green across the board.

Observability

The cluster runs a full observability stack in the monitoring namespace: Prometheus for metrics, Loki for logs, Tempo for distributed tracing, and Grafana for dashboards. The portfolio site ships server-side OpenTelemetry spans directly to Tempo and browser-side RUM (Web Vitals, errors, traces) via Grafana FaroGrafana Alloy → Tempo/Loki. Structured Pino logs carry traceId/spanId fields, creating correlated log ↔ trace links in Grafana.

  • kube-prometheus-stack via Helm — Prometheus v3.11.1, Alertmanager, node-exporter, kube-state-metrics
  • Loki distributed stack (write/read/backend components) with MinIO for chunk storage
  • Tempo — distributed tracing backend. Receives OTLP/HTTP spans from the portfolio app on port 4318 and from Grafana Alloy (browser traces from Faro). Powers trace-to-log correlation via Grafana's Derived Fields.
  • Grafana Alloy — replaces the OTel Collector for Faro. Runs a faro.receiver on port 8027, fans out browser RUM payloads: traces → Tempo (OTLP/HTTP port 4318), logs → Loki gateway. Alloy's own HTTP server lives on port 12345 — the Faro receiver is on a separate ClusterIP Service to avoid the port conflict.
  • Grafana Faro (browser SDK) — instrumented in the portfolio site. Captures Web Vitals (LCP, CLS, FCP, TTFB), unhandled JS errors, console output, and browser OTEL traces. Browser spans propagate W3C traceparent on all fetch/XHR calls, making browser spans the parent context for server OTEL spans in Tempo — true end-to-end traces from click to database.
  • Grafana 11.2.0 — dashboards for cluster health, pod resources, application logs, and distributed traces
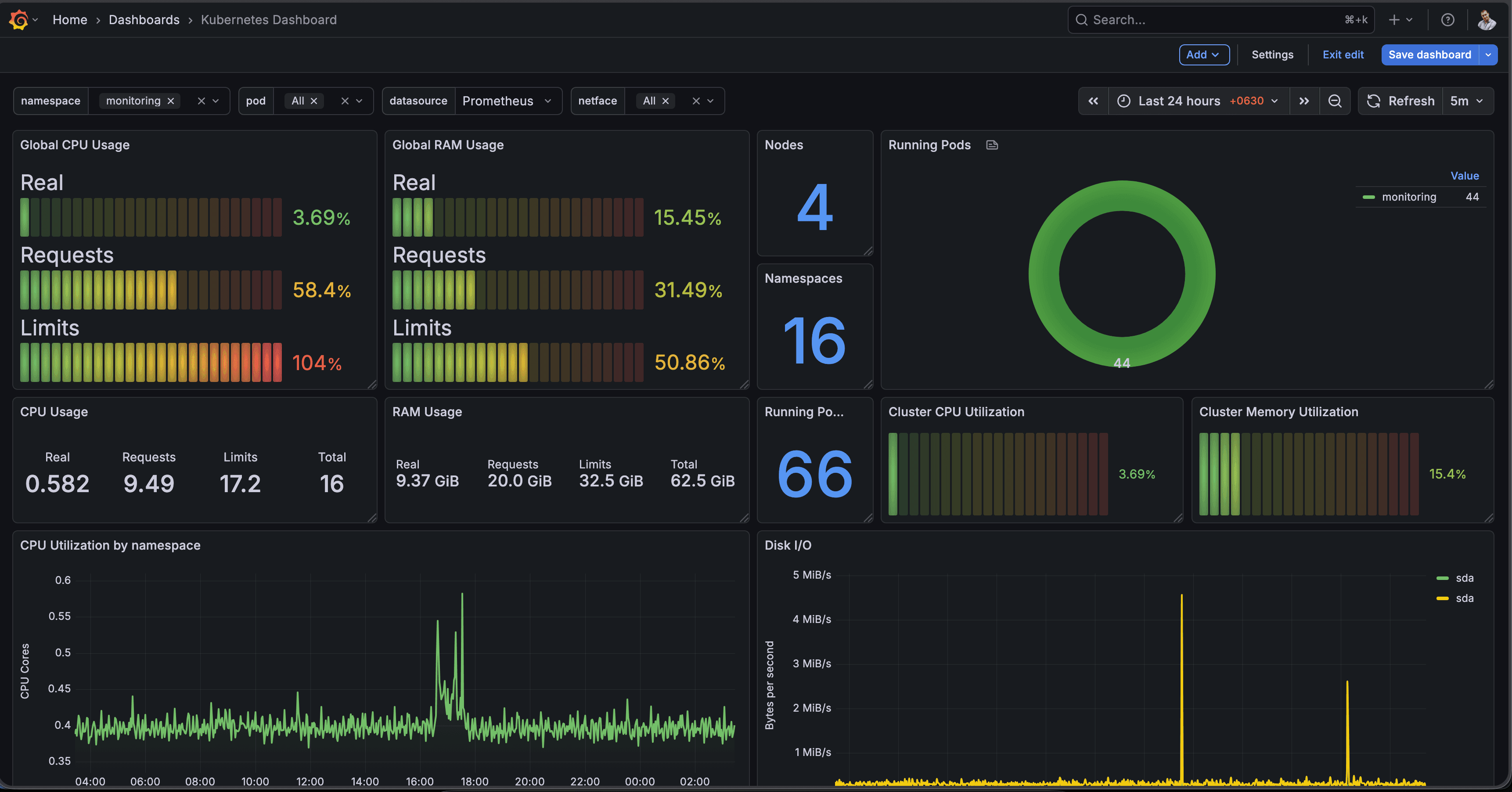
Live cluster metrics in Grafana — four nodes, all healthy. CPU and memory per node, pod phases, and request throughput from the portfolio site.

What's running in the cluster

Beyond the monitoring stack and this portfolio site, the cluster has become a general-purpose platform. Some notable workloads:

  • ARAI (ai namespace) — a personal AI assistant built on a FastAPI backend with a Next.js frontend, backed by CloudNative-PG (PostgreSQL 18)
  • Lobe Chat (lobe-chat namespace) — self-hosted AI chat with SearXNG for private web search and MinIO for file storage
  • Private container registry (registry namespace) — self-hosted GHCR mirror for internal images
  • MariaDB — general-purpose relational database for apps that need it

Automatic TLS with cert-manager

Even without a public IP, internal services still need TLS. cert-manager handles certificate provisioning and renewal automatically. For services exposed through Cloudflare Tunnel, Cloudflare terminates TLS at the edge — but cert-manager covers internal service-to-service traffic and any services accessed directly over the home subnet.

Why this matters

Manual certificate rotation is an incident waiting to happen. cert-manager watches expiry dates and renews before they expire — you set it up once and forget about it. For a homelab running production-like workloads like CloudNative-PG and internal APIs, automated TLS is the right call.

CI/CD pipeline

GitHub Actions builds a Docker image on every push to main, tags it with the commit SHA, pushes to GHCR, then patches the image tag in k8s/deployment.yaml and commits back to the repo. Argo CD detects the manifest change and rolls the cluster forward.

deploy flow
git push → GitHub Actions
  → docker build + push (ghcr.io/anthonypruiz/anthonypaulruiz:sha-<sha>)
  → sed image tag into k8s/deployment.yaml
  → git commit + push
  → Argo CD detects diff → sync
  → cluster rolls to new image

Gotchas I hit along the way

Nothing in this post came from a first attempt. A few things that cost me time and would have been useful to know upfront:

  • Flannel host-gw requires L2 adjacency. All nodes must be on the same network segment for host-gw routing to work. If you put nodes on different subnets, Flannel silently falls back to vxlan or routes don't propagate. The dedicated 10.0.0.x cluster NIC on ens19 solves this — every node is L2-adjacent on that interface.
  • **Disable servicelb *before* installing MetalLB, not after.** If both are running simultaneously they fight over LoadBalancer service IPs. Set disable: [servicelb] in config.yaml before the first curl | sh, then install MetalLB clean.
  • protect-kernel-defaults: true will fail if sysctl values aren't pre-set on the VM. k3s checks kernel parameters on startup and exits if they don't match expected values. Set vm.panic_on_oom=0, kernel.panic=10, and kernel.panic_on_oops=1 in /etc/sysctl.d/ on each VM before running the install script.
  • Always specify flannel-iface explicitly. Without it, Flannel picks an interface on its own — usually the wrong one. If it binds to ens18 (the home subnet NIC) instead of ens19, pod-to-pod traffic leaks onto your home network and MTU issues follow.
  • secrets-encryption: true is a one-way door without planning. Enabling envelope encryption for Secrets at rest is good practice, but if you ever need to rotate the encryption key or restore from backup, you need the key rotation procedure ready. Back up /var/lib/rancher/k3s/server/cred/ before enabling it.
  • The node token must match across all agents. If you re-initialize the server node (even just to change a config option), the token regenerates and existing agents can no longer join. Always snapshot the token before any server-node changes.

What's next

Part 2 will cover the observability stack in detail — how I configured Prometheus scrape targets, built the Grafana dashboards, and set up trace-to-log correlation between OTEL and Loki. Part 3 will cover the Cloudflare Tunnel setup end-to-end: tunnel creation, DNS records, and the Traefik ingress config that ties it all together.

#k3s#kubernetes#proxmox#argocd#gitops#cloudflare#homelab#metallb
apr·Anthony Paul Ruiz
ci/cdhosted onk8sviacloudflare